Организация групп проектов¶
Просмотр списка групп¶
Список групп можно посмотреть в разделе SCA -> Группы проектов. В данном разделе отображаются все группы, доступные для просмотра пользователю.
Для каждой группы отображается следующая информация:
- Наименование - название группы и дата последнего обновления настроек группы проектов;
- Проекты - количество проектов в составе группы;
- Алерты - общее количество алертов, связанных с проектами группы;
- Зависимости - общее количество зависимостей, связанных с проектами группы;
- Уникальные уязвимости - количество уникальных уязвимостей, связанных с проектами группы;
- Технологии - количество и список технологий, связанных с проектами группы.

Доступ
В группе отображаются только проекты входящие в группу и к которым пользователь имеет доступ.
Для каждой записи в списке проектов доступны следующие действия:
- Запуск сканирования проектов группы - выполняется запуск сканирования всех проектов, входящих в группу;
- Редактирование группы - открывается страница Настройки -> Группы;
- Удаление группы - удаляется группа с предварительным подтверждение операции у пользователя;
- Экспорт данных в CSV - агрегированные данные группы экспортируются в файл csv.
Доступ
Для осуществления действий требуется, чтобы у пользователя были соответствующие полномочия. Описание полномочий представлены в разделе Управление учетными записями.
Страница группы проектов¶
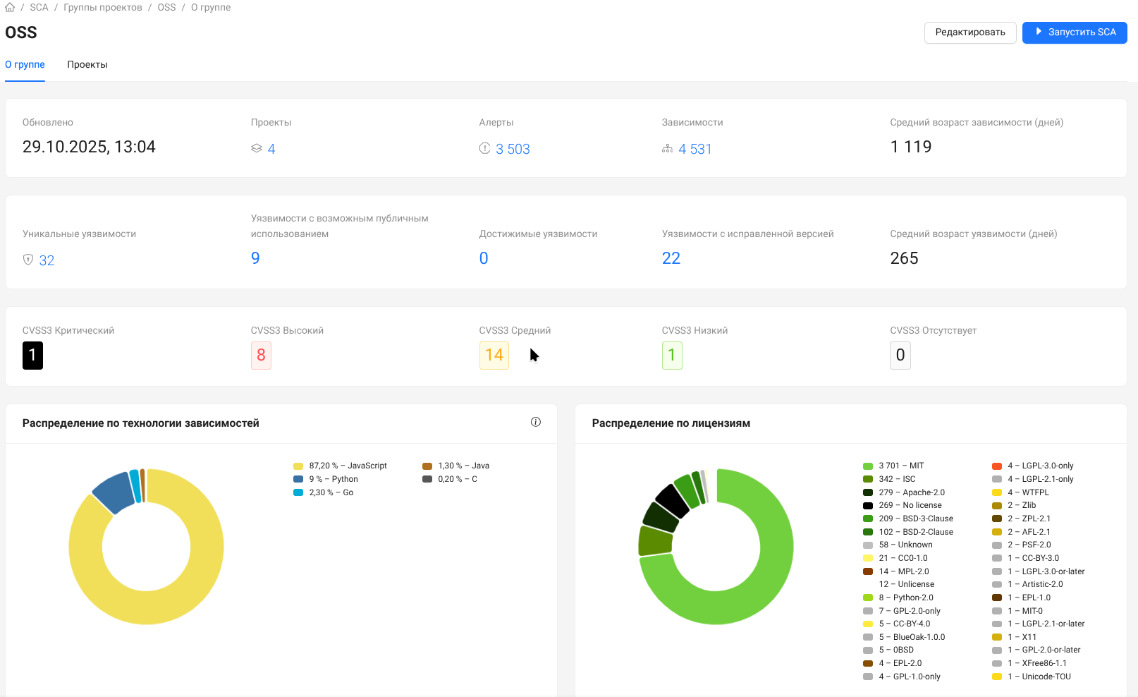
Общая статистика по группе¶
В разделе "О группе" предоставляется обобщенная информация.

В разделе также представлены секции Алерты, Уязвимости и Зависимости, связанные с проектами данной группы.
Для удобства в каждой секции присутствуют стандартные фильтры.
Состав группы¶
В разделе "Проекты" представлен список проектов, которые относятся к данной группе.
Для удобства работы представлена возможность фильтрации списка проектов.
